赤壁市黃龍小學采購變頻無負壓給水設備
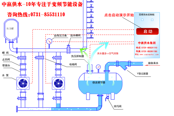
于2018年10月10日訂購一套變頻無負壓供水設備,配兩臺5.5kw增壓泵,一用一備。該設備生產15個工作日后,生產發貨,于11月11日客戶通知我廠派遣技術員現場調試設備,并正式安裝投入使用,客戶對我司的服務十分滿意,表示會繼續合作。
- 上一篇:智慧型無吸程無負壓供水設備在線遠程監控系統應用實例 2018/12/28
- 下一篇:婁底市安平水廠采購南方變頻水泵+控制柜 2018/12/27
長沙中贏供水設備有限公司
聯系人:曾經理
手 機:183-9097-2823
聯系人:周經理
手 機:183-9097-2823
電 話:0731-85531110/85261150
傳 真:0731-85531110
Q Q:1919400578
郵 件:1919400578@qq.com
網 站:m.wzbtc.cn
地 址:長沙市香樟路255號云集大廈1302-05號
于2018年10月10日訂購一套變頻無負壓供水設備,配兩臺5.5kw增壓泵,一用一備。該設備生產15個工作日后,生產發貨,于11月11日客戶通知我廠派遣技術員現場調試設備,并正式安裝投入使用,客戶對我司的服務十分滿意,表示會繼續合作。